焦化行业
COKING INSUSTRY
  >  行业应用 > 焦化行业
公司地址
北京市海淀区学院路30号天工大厦B座7层707
公司电话
010—59795033
公司邮箱
postmaster@beikeee.com
公司网址
http://www.zeldaisthegirl.com
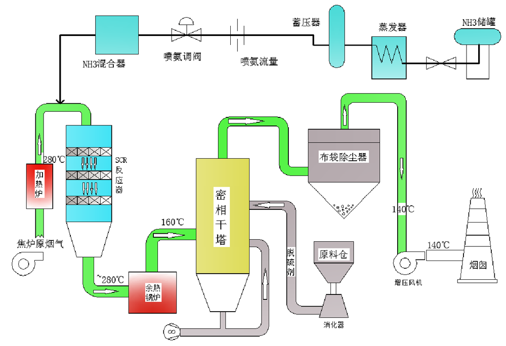
焦化行业 烟气超低排放综合治理工艺路线



烟气净化岛工艺流程:
焦炉烟气→加热炉系统→ SCR 脱硝系统→余热锅炉系统→半干法脱硫系统→引风机→烟囱


焦化行业焦炉烟气特点 :
      焦炉因其生产工艺的特殊性,烟囱排放的热烟气中含二氧化硫、氮氧化物、粉尘,氮氧化物含量较高,烟气需进行脱硫脱硝除尘处理后方可满足排放要求。总体来说,焦炉烟气具有以下特点
烟气量不稳定 :烟气量随焦炉换向呈周期性波动;
烟气温度相对较低:常见的排烟温度在 130~300℃之间,相对较低,温度波动范围较大;
烟气含湿量大:根据不同燃料,含湿量在 5%~20% 之间;
烟气含氧量高:一般为 5%-12%;
SO2 浓度较低,NOx 浓度较高:SO2 一般为 200-600mg/Nm³,NOx 浓度为 350mg/Nm³-1200mg/Nm³
焦炉烟气中 SO2,在 180 度至 230 度温度区间内, SO2 易与氨反应转化为硫酸铵,造成管道堵塞和设备腐蚀;焦炉烟囱必须始终处于热备状态。也就是说,烟气经脱硫脱硝后,最后排放温度还得保证在 130 度左右;
焦炉烟气成分复杂,烟气中含有多种污染物成份:如 HS、CH4、CO、焦油等。