电力行业
ELECTRIC POWER INDUSTRY
  >  行业应用 > 电力行业
公司地址
北京市海淀区学院路30号天工大厦B座7层707
公司电话
010—59795033
公司邮箱
postmaster@beikeee.com
公司网址
http://www.zeldaisthegirl.com
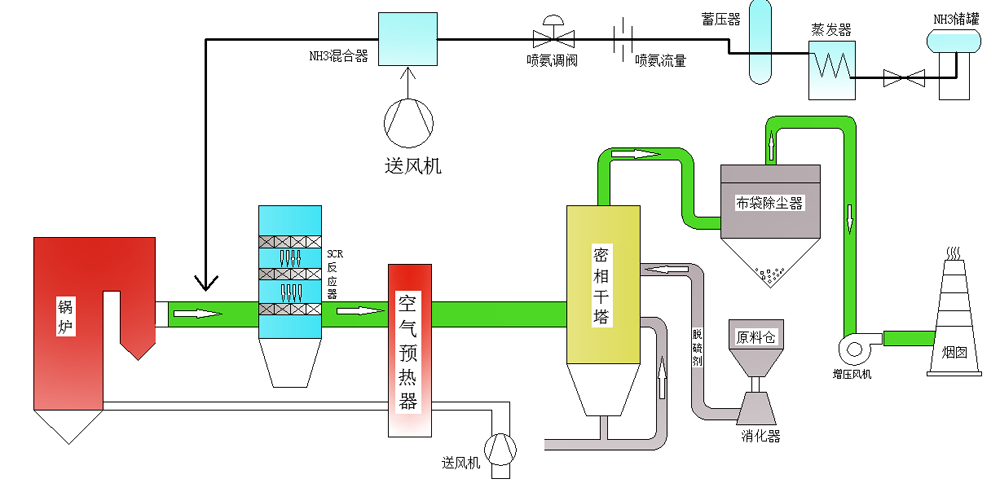
电力行业 烟气超低排放综合治理工艺路线


电力行业烟气净化工艺流程:
锅炉烟气→ 空气预热系统→ SCR 脱硝系统→ 密相干塔脱硫系统→ 增压风机 →烟囱


电力行业锅炉烟气特点 :
烟气量大:烟气量每小时几十万到几百万立方米;
锅炉排放的烟气温度高:一般在 1000℃以上;
含氧量一般在 6%;
二氧化硫和氮氧化物浓度较低;
烟气压力低;
烟气成分复杂: 燃煤烟气中要有二氧化碳、一氧化碳、二氧化硫、氯化物、氟化物等。